Meme coins were the rave for the last couple of months following PEPE’s success. But now that the hype has finally died down, it has given the room for investors to look at the meme coins that actually carry the most promise. These older meme coins have been in the market for a while and their communities are still very active. However, not all of them have held up well price-wise, so in this report, we take a look at the meme coin that has been the best performer even through the bear market.
Comparing Meme Coin Profitability
In this report, we take a look at the largest meme coins including Dogecoin (DOGE), Shiba Inu (SHIB), Floki Inu (FLOKI), and Dogelon Mars (ELON). All of these coins performed very well in the 2021 bull market, growing over 1,000x each.
However, the bear market has not been kind to them and their prices are down significantly from their all-time high values. Given this decline in price, the profitability of these coins has suffered as well. But some have fared better when it comes to the returns of their holders.
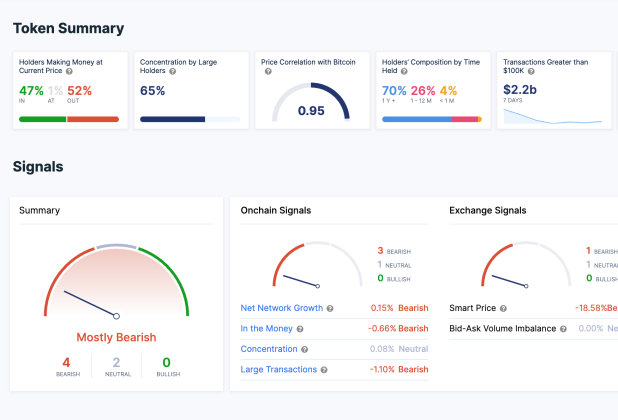
Data from IntoTheBlock shows that Dogecoin’s profitability levels remain the highest of all the meme coins. Despite its price being down around 85% from ATH, an impressive 47% of all DOGE holders are still in profit. This brings the percentage of holders seeing losses to 52% and 1% sitting in neutral – meaning they purchased their coins at the same price the meme coin is trading right now.

DOGE profitability remains the highest out of all meme coins | Source: IntoTheBlock
In contrast to this, only 16% of Shiba Inu and Dogelon Mars holders are seeing any profit at current prices. The gap between those in profit and those in losses remains wild with 81% of SHIB holders in losses and 83% of ELON holders in losses.
Floki Inu has managed to perform even worse in this regard. The meme coin’s holders are the worse off out of the list with only 14% in the green. However, holders in losses came out lesser than SHIB and ELON holders with 78% of FLOKI holders seeing losses. The rest of the investors, 8%, are sitting in the neutral territory.
DOGE is most profitable of all meme coins | Source: DOGEUSD on TradingView.com
Meme Coins Go Down With Market
The meme coins are down right now but so is the general sector. The lack of momentum has adversely affected prices across the space with the largest assets such as Bitcoin and Ethereum trading below critical support levels.
Dogecoin, Shiba Inu, Floki Inu, and Dogelon Mars have all followed the same trend and will likely see an upside once Bitcoin starts to recover. For now, investors are biding their time as the Fear & Greed Index continues to sit in neutral, indicating indecisiveness in the market.






